Skip to main content
Vai all'homepage della Commissione europea (si apre in una nuova finestra)
italiano italiano
CORDIS - Risultati della ricerca dell’UE
CORDIS

Technology Innovation for the Local Scale, Optimum Integration of Battery Energy Storage

Periodic Reporting for period 3 - TILOS (Technology Innovation for the Local Scale, Optimum Integration of Battery Energy Storage)

Periodo di rendicontazione: 2017-08-01 al 2019-01-31

Introduction
TILOS demonstrated the optimal integration of local scale energy storage in a fully-operated, smart microgrid (Fig. 1) on the island of Tilos, located at the SE Aegean Sea, Greece. The island of Tilos was till recently supplied with oil-based generated electricity via an undersea cable from the island of Kos, which also allowed for the investigation of the interplay between an interconnector and energy storage, and of energy trade strategies between a smart microgrid (Tilos island) and a macrogrid (the electricity system of Kos).

Problem of Interest and Challenges
According to Amsterdam Treaty, declaration No. 30, "…insular regions suffer from structural handicaps linked to their island status, the permanence of which impairs their economic and social development". In this context, even today, many of the European islands suffer from the so called insularity. One of the ground-breaking objectives of TILOS to this end was to address energy supply problems of island regions through the development of a blueprint solution looking at the optimal integration of local scale, RES-based energy storage systems, demand side management and interconnectors.


Objectives
Specific objectives of TILOS included the following:

o To deliver a prototype battery storage system that can efficiently support provision of multiple services in a microgrid.

o To value the multiple services provided by local scale battery storage, considering also social benefits produced.

o To build novel business models for local scale battery storage, considering also the option of private-public partnerships and the active engagement of consumers at the community level.

o To illustrate the complementary character and optimal interplay between local scale energy storage and grid interconnectors in order to achieve efficient exploitation of RES power generation.

o To demonstrate the ability to integrate DSM for electricity storage in the required product (e.g. water pumps/tanks, DHW storage).

o To demonstrate the real-life operation of a smart microgrid comprising centralized RES and battery storage, smart metering and DSM, RES production and demand forecasting, centralized operation and remote control through SCADA.
The most significant exploitable results of TILOS include the following:

# The integrated prototype battery-inverter energy storage system (Fig. 2) which comprises the core element of the Tilos Hybrid Power Station and smart microgrid, offering at the same time a solution tailored to the Greek regulatory framework.

# The first-ever battery-based Hybrid Power Station in Greece (Fig. 3) and issuance of all relevant permits, including the first-ever Power Purchase Agreement, which disrupted the local energy market and paved the way for system replication in other Greek Aegean Sea Islands.

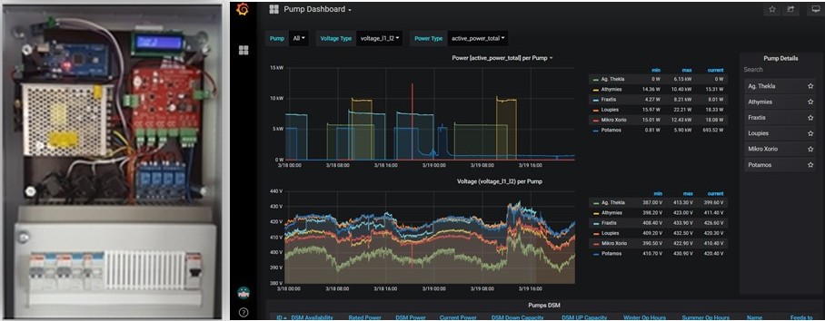
# The integrated, end-to-end, smart metering and DSM platform and prototype DSM panel (Fig. 4), and roll-out of 100 DSM panels in residential, commercial and centralized municipal loads of Tilos island, increasing the flexibility of the local Tilos electricity grid and offering an appreciable pool of deferrable loads that can be used for the provision of different services both at the end-user and the system level.

# The first-ever, solar-based EV charging station on a Greek island (Fig. 5), which paves the way for the introduction of green electromobility in Tilos.

# The novel energy management entity called "High-Level Energy Management Centre", governing all components of the integrated TILOS microgrid solution (Hybrid Power Station, DSM pool, existing diesel genset and grid switches) while allowing for the island operation of Tilos (without the subsea cable to Kos) and comprising an expandable infrastructure that can gradually incorporate additional vectors such as water management, electromobility, etc., and that stands as a solution of strategic importance for the optimum management of resources in island regions.

# A multi-layer EMS which enables operation of the Tilos Hybrid Power Station in line with the Greek regulation framework and as a grid-forming entity for island system operation on the one hand, and of the entire Tilos microgrid in the context of both island and grid-connected operation on the other.

# The advanced forecasting platform, comprising different forecasting techniques and models for wind power generation, solar power generation and load demand, which can be treated as both a stand-alone application and an EMS-tied tool

# The Microgrid and the Extended Microgrid Simulators of TILOS (Fig. 6), comprising two high-level energy balance analysis and sizing tools for RES-based storage configurations and microgrids, supporting both stand-alone/island and market-tied strategies, as well as advanced features such as forecasting, DSM, storage hybridization, etc., and enabling examination of new case studies for the replication of solutions similar to the one of TILOS.

# The Microgrid Management Platform (Fig. 7) comprising an advanced smart microgrid energy management platform, which incorporates also the forecasting platform of TILOS and which allows for the optimal dispatch of all agents of the Tilos microgrid under the application of different objectives.

# The advancement of the Greek regulation and legislation on Hybrid Power Stations through the introduction of battery-related features which reflects on the local market and facilitates new investments in the field.

# The population engagement toolkit of Tilos, including training material, set of questionnaires and surveys, dissemination actions, etc. which motivated the local end-users and which provides a textbook for the implementation of similar projects in island communities.

# The TILOS ecosystem (Fig. 1), capturing all of the above aspects and offering an infrastructure that can further advance in the near future while also comprising a living lab and testbed for the application of new strategies, platforms and smart elements.
TILOS addressed different innovation aspects and went beyond the state of the art while producing impact at the wider society and market level as follows:

# The HPS of TILOS achieved local RES penetration, both long-term and instantaneous, that challenged the norm of moderate RES penetration in island regions.

# The demonstrated interoperability achieved between the different Tilos microgrid components, through the implementation of the innovative High-Level Energy Management Centre, designated the benefits of operating an intelligent, integrated energy solution at the island community level.

# The demonstration stage of Tilos showcased an alternative energy paradigm for European islands, offering security of supply, energy independence, increased flexibility and an ideal vehicle for local energy communities to harvest the socioeconomic benefits of local RES power generation.

# Conduction of the two geographical campaigns and surveys spreading the message of TILOS across Aegean Sea islands and the local society produced positive spill-over that paves the way for the replication of the TILOS solution and for the amelioration of living standards for islanders.

# The fact that TILOS impacted the Greek and European energy market and scenery by challenging all aspects of the status quo and by making a breakthrough which reflects upon the strategic Initiative of the European Commission for Clean Energy Islands.
Fig 3: The TILOS HPS
Fig 6: The TILOS MG & Extended MG simulators
Fig 4: The TILOS DSM panel & DSM platform
Fig 2: The TILOS BESS
Fig 5: The Tilos PV-powered EV charger
Fig 1: The TILOS smart microgrid
Fig 7: The TILOS MMP
Il mio fascicolo 0 0