Skip to main content
Go to the home page of the European Commission (opens in new window)
English English
CORDIS - EU research results
CORDIS

Predictive Maintenance for railway switches. Smart sensor networks on a machine learning analytics platform

Periodic Reporting for period 2 - Andromeda (Predictive Maintenance for railway switches. Smart sensor networks on a machine learninganalytics platform)

Reporting period: 2018-12-01 to 2019-11-30

92.000.000 minutes, or 180 years. These are the, potentially avoidable, train delays caused by problems due to rail switches – every year, in Europe alone. The rail switch is a critical component of the rail-infrastructure. It is responsible for actively changing the route of trains, and must therefore endure higher levels of stress and mechanical fatigue than other elements of the rail infrastructure. Failures at track switches can result in expensive delays, or even dangerous derailments. In fact, track switches account for 19% of the delays, and have been linked to 110 derailments since 2010. It is therefore unacceptable that most of the monitoring of critical switches is solely dependent on manual inspections, since they are prone to measurement error and lack of global oversight. The outcome is generally an inaccurate estimation of the State-of-Health
of each switch and re-active – not preventive – maintenance, with financial losses due to delays or additional investment in infrastructure maintenance. European spending on railway switches is currently over 4B€ (30B€ worldwide). Furthermore, passenger and freight volumes are expected to increase respectively by 34% and 40% by 2030, which means shorter infrastructure access time for maintenance and monitoring. KONUX has developed a system, which promises to revolutionize the maintenance procedures for rail infrastructure. The system pulls data from sensors deployed
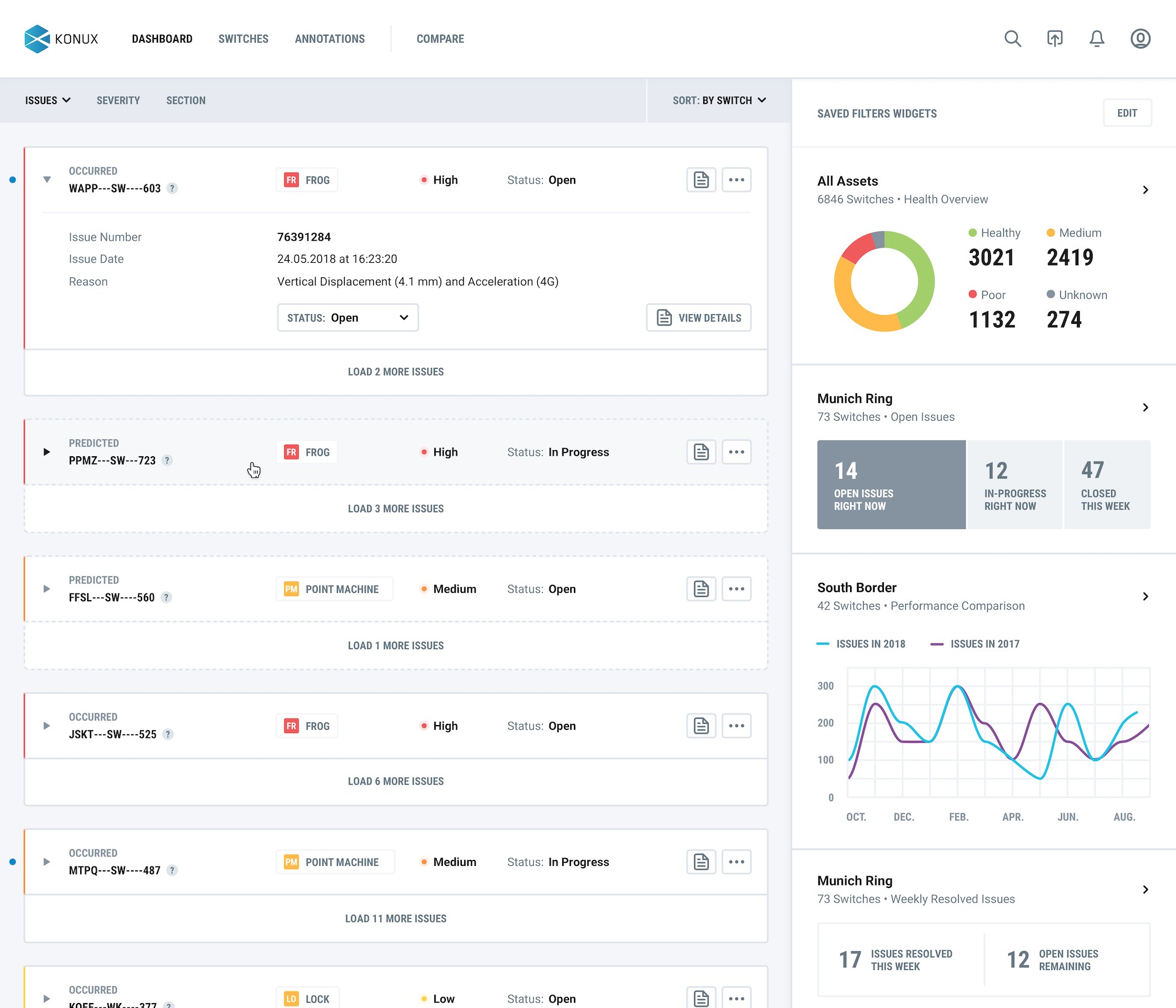
permanently at the rail switch, which means no more expensive and manual data acquisition. Through smart sensors and machine learning analytics, the result is a holistic overview of the whole rail switch network, with current - and predicted - State-of-Health for each switch.
From the beginning of the project, the platform was expanded through additional features. The data-base architecture was optimized and new features were tested in development environment. Front-end vizualization was developed and the platform was updated with further functionalities. In the second half of the project KONUX put its focus on enhancing the product with more features to increase the customer value.
On the hardware side, the sensor housing was upgraded for industrial application and production. Electronics and PCB were optimized. The release of hardware 1.5 led to a dramatically improved system in terms of battery lifetime, sensing range and over-the-air update capability.
Both, process and product, were certified according to ISO 9001 and applicable product directives.
First pilot customers in Europe have been acquired and pilot implementation of the sensors could be realised. It can be observed that several tenders, which fit the description of KONUX solution, have either been published or scheduled for publishing in the coming months. In addition, it can be observed that competition is increasing, which is a sign for a growing and promising market.
Project results have been disseminated through various marketing measures and the KONUX system has been presented to potential customers and partners at several trade fairs.
Looking at the importance of a more sustainable world, KONUX vision of transforming railway operations for a sustainable future will have a tremendous impact on society. KONUX helps rail become the mobility choice of tomorrow by increasing the capacity, reliability and cost efficiency. As rail is consuming less CO2 and is a lot safer than other modes of transportation, the societal impact of the KONUX system cannot be overstated.
From a technical perspective, rail switch maintenance is based on rule-based periodical manual on-site inspections. The ground-breaking KONUX system will allow constant monitoring of the rail switches with accurate state-of health prediction. This enables significant decreases in infrastructure management costs, rail operation costs and delays minutes.
Konux sensor
user interface of Konux system
My booklet 0 0